Мониторинг метрик PostgreSQL с помощью ClickStack
В этом руководстве показано, как отслеживать метрики производительности PostgreSQL с помощью ClickStack, настроив ресивер PostgreSQL в OTel collector. Вы узнаете, как:
- Настроить OTel collector для сбора метрик PostgreSQL
- Развернуть ClickStack с вашей пользовательской конфигурацией
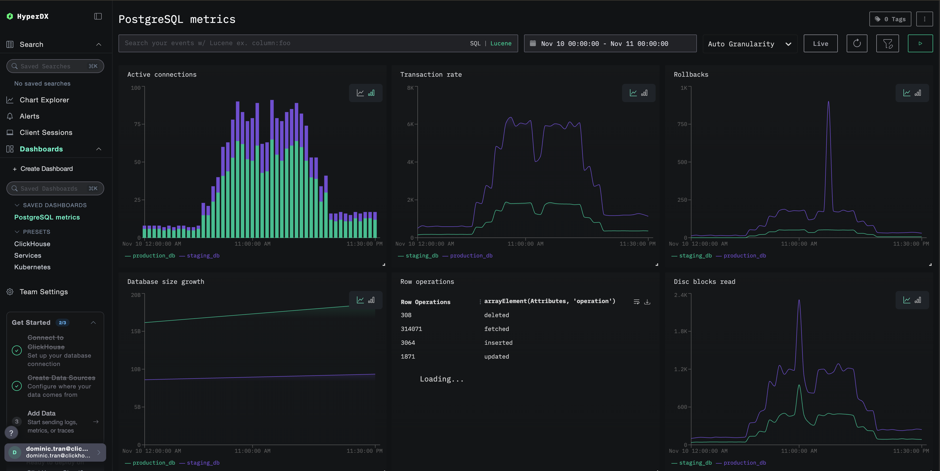
- Использовать готовый дашборд для визуализации производительности PostgreSQL (транзакции, подключения, размер базы данных, коэффициенты попаданий в кэш)
Демонстрационный набор данных с примерами метрик доступен, если вы хотите протестировать интеграцию до настройки вашей продакшн-базы данных PostgreSQL.
Необходимое время: 10–15 минут
Интеграция с существующим PostgreSQL
В этом разделе описывается настройка вашей существующей установки PostgreSQL для отправки метрик в ClickStack путем настройки OTel collector из состава ClickStack с приемником PostgreSQL.
Если вы хотите протестировать интеграцию метрик PostgreSQL до настройки собственной установки, вы можете воспользоваться нашим предварительно настроенным демонстрационным набором данных в следующем разделе.
Предварительные требования
- Запущенный экземпляр ClickStack
- Установленный PostgreSQL (версии 9.6 или новее)
- Сетевой доступ от ClickStack к PostgreSQL (порт по умолчанию 5432)
- Пользователь PostgreSQL для мониторинга с соответствующими правами
Убедитесь, что пользователь мониторинга имеет необходимые права
Приёмнику PostgreSQL требуется пользователь с правами чтения статистических представлений. Назначьте роль pg_monitor пользователю мониторинга:
Создайте пользовательскую конфигурацию OTel collector
ClickStack позволяет расширять базовую конфигурацию OpenTelemetry collector, монтируя пользовательский конфигурационный файл и устанавливая переменную окружения.
Создайте postgres-metrics.yaml:
Параметр tls: insecure: true отключает проверку SSL при разработке и тестировании. Для продуктивной среды PostgreSQL с включённым SSL удалите эту строку или настройте корректные сертификаты.
Проверьте сбор метрик
После настройки войдите в HyperDX и убедитесь, что метрики поступают:
- Перейдите в раздел Metrics explorer
- Найдите метрики, начинающиеся с postgresql. (например, postgresql.backends, postgresql.commits)
- Вы должны увидеть точки данных метрик, появляющиеся с заданным вами интервалом сбора
После того как метрики начнут поступать, перейдите к разделу Dashboards and visualization, чтобы импортировать преднастроенный дашборд.
Демонстрационный набор данных
Для пользователей, которые хотят протестировать интеграцию метрик PostgreSQL перед настройкой своих производственных систем, мы предоставляем заранее сгенерированный набор данных с реалистичными паттернами метрик PostgreSQL.
Этот демонстрационный набор данных включает только метрики на уровне базы данных, чтобы сделать пример данных компактным. Метрики таблиц и индексов собираются автоматически при мониторинге реальной базы данных PostgreSQL.
Загрузка демонстрационного набора метрик
Загрузите заранее сгенерированные файлы метрик (24 часа метрик PostgreSQL с реалистичными паттернами):
В набор данных заложены реалистичные сценарии:
- Утренний всплеск подключений (08:00) — массовые логины
- Проблема с производительностью кеша (11:00) — всплеск Blocks_read
- Ошибка приложения (14:00-14:30) — доля откатов возрастает до 15%
- Инциденты дедлоков (14:15, 16:30) — редкие дедлоки
Запуск ClickStack
Запустите экземпляр ClickStack:
Подождите примерно 30 секунд, чтобы ClickStack полностью запустился.
Проверка метрик в HyperDX
После загрузки самый быстрый способ просмотреть метрики — использовать преднастроенный дашборд.
Перейдите к разделу Dashboards and visualization, чтобы импортировать дашборд и просмотреть множество метрик PostgreSQL одновременно.
HyperDX отображает временные метки в локальном часовом поясе вашего браузера. Демонстрационные данные охватывают период 2025-11-10 00:00:00 - 2025-11-11 00:00:00 (UTC). Установите диапазон времени на 2025-11-09 00:00:00 - 2025-11-12 00:00:00, чтобы гарантированно увидеть демонстрационные метрики независимо от вашего местоположения. После того как вы увидите метрики, вы можете сузить диапазон до 24 часов для более наглядной визуализации.
Дашборды и визуализация
Чтобы начать мониторинг PostgreSQL с помощью ClickStack, мы предоставляем базовые визуализации для метрик PostgreSQL.
Импорт готового дашборда
- Откройте HyperDX и перейдите в раздел Dashboards
- Нажмите Import Dashboard в правом верхнем углу под иконкой с многоточием

- Загрузите файл
postgres-metrics-dashboard.jsonи нажмите Finish Import

Просмотр дашборда
Дашборд будет создан со всеми предустановленными визуализациями:

Для демонстрационного набора данных установите диапазон времени 2025-11-10 00:00:00 - 2025-11-11 00:00:00 (UTC) (при необходимости скорректируйте под ваш часовой пояс). Импортированный дашборд по умолчанию не будет иметь заданного диапазона времени.
Устранение неполадок
Пользовательская конфигурация не загружается
Убедитесь, что задана переменная окружения:
Убедитесь, что файл пользовательской конфигурации смонтирован:
Метрики не отображаются в HyperDX
Убедитесь, что есть доступ к PostgreSQL:
Проверьте логи коллектора OTel:
Ошибки аутентификации
Убедитесь, что пароль указан верно:
Проверьте учетные данные непосредственно:
Дальнейшие шаги
После настройки мониторинга метрик PostgreSQL:
- Настройте оповещения для критических порогов (ограничения на количество подключений, высокая доля откатов транзакций, низкий коэффициент попаданий в кеш)
- Включите мониторинг на уровне запросов с помощью расширения
pg_stat_statements - Отслеживайте несколько экземпляров PostgreSQL, дублируя конфигурацию
receiverс разными конечными точками и именами сервисов
Переход в production
В этом руководстве для быстрой первоначальной настройки используется встроенный в ClickStack OTel collector. Для production-развертываний мы рекомендуем запускать собственный OTel collector и отправлять данные на OTLP-эндпоинт ClickStack. См. раздел Отправка данных OpenTelemetry для конфигурации production-среды.